Continuous compressor monitoring
Case Study
Reading Time: minutes
Compressed air is one of the most valuable and expensive assets in the industry. To produce compressed air you need compressor, which often works 24 hours a day, often as a one of the most exploited devices in the company. In a case of a compressor breakdown dire consequence is a limited production or even a stop of the production, followed by financial consequences with a great risk for the company.
Majority of enterprises thus intend to prevent complications by a regular annual vibro diagnostic maintenance check, which could reveal damaged bearings or imbalance. However, this long interval might not prevent flawless operation, as many companies have ascertained.
To prevent similar situations, Condition Monitoring system continuosly monitors compressor by constantly checking level of vibrations and temperature of critical parts. Company gets enough time in advance to schedule maintenance before device breakdown.
Let us introduce, how Condition Monitoring system will help with prevention on a customer´s site in Martin, city in Central Slovakia.
Current status
Company scheduled preventive maintenance in a form of annual vibro diagnostic tests and regular temperature measurement and recording once a day. Even with these measures they were not able to prevent extensive compressor damage in the past, caused by a sudden bearing breakdown and followed by extensive rise of temperature, which in turn damaged the rest of the compressor. Repair was costly. It was necessary to refurbish all mechanical parts.

Proposed solution
Continuous compressor monitoring by CMTK Condition Monitoring Toolkit with 2 BCM sensors.
Solution provides setting of alarm messages. If preset values are exceeded, system automatically sends alarm to a mailbox of a responsible person. It is possible to interconnect CMTK to switch off compressor directly, if user defined limit values are exceeded.
How the system works?
Hardware: two condition monitoring sensors BCM001, installed directly on electrical drive and on critical part were connected to CMTK placed in electrical cabinet together with connected WiFi router. This solution allows remote acces to CMTK and to monitor and check current and recorded data stored in CMTK.

How long did the installation take?
The whole implementation took approximately 2 hours. Cabinet was ready, challenge was to find right cable routing inside compressor and to set CMTK parameters.
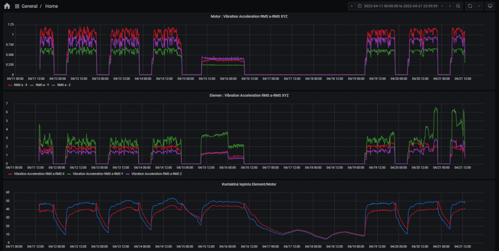
Recording of test values
If the compressor is mechanically damaged (e.g. bearings or imbalance) vibrations level and teperature will rise and are recorderd by BCM sensors placed on critical parts. This triggers CMTK reaction in a form of warning alarm email, or even switch off the whole device by CMTK to prevent compressor fatal breakdown.

Related topics
Keywords
- Case Study
Author
Balluff EMEA
We are your partner for innovative solutions in industrial automation. With our passion we improve your competitive position with speed and results. With our 100 years company history and more than 60 years of sensor experience, Balluff is a world leader and one of the most efficient manufacturers of sensor technology.
36 Contributions
Comment
Popular posts
An easy way to remember PNP and NPN sensor wiring
Real-time speed of IO-Link wired
Advantages of inductive proximity sensors in industry
Automation for intralogistics: a practical perspective
Contact form
Do you have any questions or suggestions? We are at your disposal.
Balluff GmbH
-
Zabergäustraße 8
73765 Neuhausen a.d.F.